Skip to main content
Version: NG-2.14

Pie Chart

A pie chart is a circular statistical graphic with slices that are proportional to the quantity they represent. In a pie chart, the arc length of each slice (and consequently its central angle and area) is proportional to the quantity it represents.

It's typically used to illustrate percentages or proportional data, often accompanied by percentage labels next to each slice. Pie charts are most effective when depicting data with roughly five categories or fewer.

Creating a Pie Chart

To create the Pie chart

  • Create a New Dashboard Panel
  • Configure the Query and select the appropriate Data Source

(Refer to Dashboard Basics > Query)

Select Visualization

On the right side of the default screen, select Visualization as a Pie Chart to create a Pie Chart panel.

Visualization Options

Panel Options

There are multiple options for editing the properties of the panel. The first one is 'Panel Options.' Enter a name and description for the panel you want to create. For example, if you're creating a pie chart to track power usage, name the panel 'Pie Chart' and describe it as 'Power Usage.'

The Description is available in the top left corner and can be viewed by hovering over the i button.

The next part of Panel Options is Panel Link where you can point a link to any other website or dashboard of your choice. Enter a title, and URL, and select the ‘Open in a new Tab’ option to open the link in a new tab. Click Save.

The URL can be a link to another dashboard or for getting help or useful info. When you click on a panel, it opens the link either in the same or a new tab, depending on your choices. For example, if you want to compare a default dashboard, just click the link to open it.

Value Options

Use the following options to refine the value in your panel.

Show

Choose how much information to show:

  • Calculate - Reduces each value to a single value per series.

  • All values - Displays every value from a single series.

Limit

It limits the number of values displayed, instead of all the series values.

Fields

Select which field or fields to display in the panel. Each field name is available on the list, or you can select one of the following options:

  • Numeric fields: All fields with numerical values.

  • All fields: All fields that are not removed by transformations.

  • Time: All fields with time values.

  • A- Series: The standard A-series (main series)

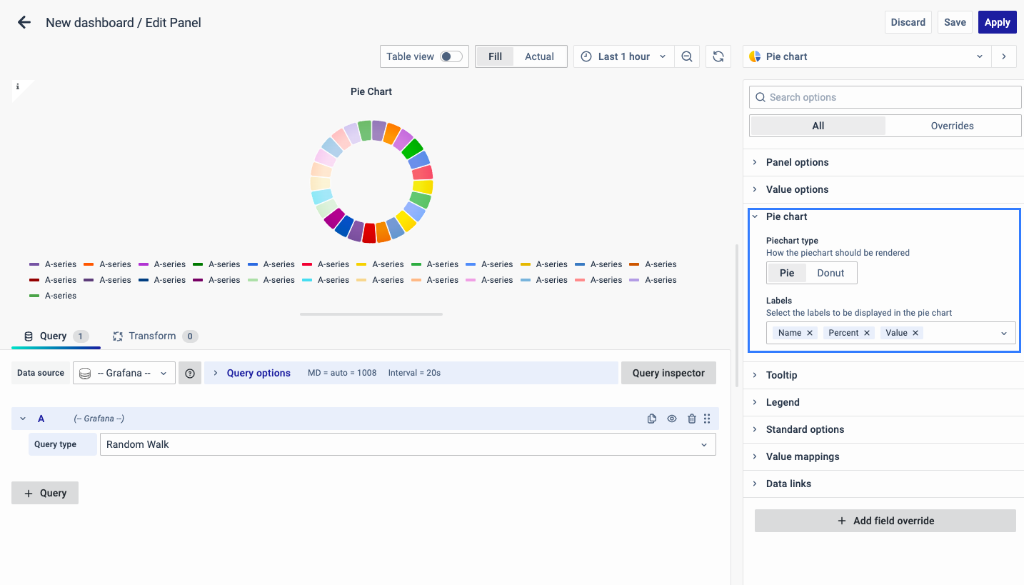
Pie Chart

The pie chart options allow you to configure the pie chart display settings and include:

Piechart type

Select the pie chart display style.

Pie

Donut

Labels

Select labels to display on the pie chart. You can select more than one.

  • Name: The series or field name.

  • Percent: The percentage of the whole.

  • Value: The raw numerical value.

Tooltip

The following section is Tooltip which means showing the data information when the cursor is pointed at it.

It can be kept as single, all or hidden based on whether you want to see data information by hovering over the pie chart.

Legend

The next option is Legend which allows you to select the way you want the legend values to appear: bottom or right.

As for the Legend mode, you can display it in two ways:

  • List: The legends are displayed as a list.

  • Table: The legends are displayed as a table.

  • Hidden: The legends are not displayed.

Legend Values:

You can select a number of values such as percent or values to show in the legend.

The values are the specific properties of the data.

The corresponding properties of the data will be displayed as a legend in the graph.

Standard Options

The Standard Options are used to configure the other standard settings in the graph. It changes the way the graph appears.

The Standard options include:

  • Unit type: The type of Unit parameters.

  • Min: Minimum value to be considered.

  • Max: Maximum value to be considered.

  • Decimal: Total digits after the decimal point.

  • Display name: Series name to be displayed.

  • Color scheme: choose a color scheme for the graph.

  • No Value: What to show when there is no value.

Value Mappings

The Value Mappings option allows you to find a specific value, and the display text is displayed wherever the value lies. If there is a similar value in the data, it is highlighted in the form of the color selected.

The Data Links option is similar to the Panel Link where you can link a URL and then open it in another tab. It is placed on the data instead of the Panel.

You can click on the data anywhere and the link option will appear.

It is used for an instant link that you want to appear anytime you click on the data.

Add Field Override

The Add field Override option allows you to override an existing field.

Overrides allow you to change the settings for one or more fields. Field options for overrides are the same as the field options available in a particular visualization. The only difference is that you choose which fields to apply them to.

To add a field override, click on the Add Field Override button.

Select the Field type

Select a field type, based on the following properties:

  • Name: Set properties for a specific field with a name.

  • Matching Regex: Set properties for fields with name matching a regex.

  • Type: Set properties for a field of a specific type (number, string, boolean).

  • Query: Set properties from the field for a specific query.

    1. Select Field
    2. Select the override property
    3. Configure the override property

You can add multiple fields overrides by repeating the same.

You have now learned how to configure the Pie Chart, change the panel settings, and more. You can save and edit the panel later too.